В связи с поступающими вопросами по схемам (которые я уже задолбался скриншотить), решил открыть темку по эл.схемам Паджеро. Сразу дам ссылки на полный набор схем для Паджеро Пинин, Паджеро 2, Паджеро 3, L200 и Паджеро Спорт. Ну не совсем полный, но за основу взять можно. Первую страницу буду обновлять, если появятся еще схемы или вопросы по их использованию. Если возможно модераторам как-то сами схемы сюда запостить - будет вообще замечательно. Также попробую сделать некий FAQ по чтению этих схем. Надеюсь это снимет массу вопросов. Прошу только эту тему не засорять вопросами про конкретные неисправности автомобилей, а спрашивать про то как и что найти на схемах и что обозначает то или иное обозначение. Также попробую описать некоторые базовые телодвижения по ремонту электрики. Сразу оговорюсь, что хоть по профессии и инженер-системотехник, давно уже по специальности не работаю. Поэтому не претендую на абсолютную истину и если будут какие то косяки и Вы их заметите - пишите, подправлю. Будет что сказать или полезное запостить - кидайте ссылки, я их постараюсь по мере сил и целесообразности на первой странице как-то разместить. Поехали!
1. Схема Паджеро Пинин 2000-2003
2. Схема Паджеро I 1983-1993
3. Схема Паджеро II 1991-1999
4. Схема Паджеро Спорт 1999-2002
5. Схемы Паджеро Sport 2 (90 пункт на самой последней ссылке)
6. Схемы Паджеро Sport 3 (90 пункт на самой последней ссылке)
7. Схема Монтеро Спорт 1997 (среди прочих)
8. Схема L200 1997-2004
9. Схемы L200 IV 2014- (90 пункт на самой последней ссылке)
10. Схемы Паджеро III 2001-2003
12. Схемы Паджеро Mini на японском языке
Полезные ссылки:
Обозначения на электрических схемах автомобилей Ниссан (рус)
У каждой Паджеры есть год базовой модели. Например, у Паджеро 3 это 2001 год, Паджеро Спорт это 99 г. (у меня 98, но имеется ввиду видимо модельный год). У Паджеро 2 это 91, 94 и 98 (рестайл). В эти года схемы менялись существенно и приведены полностью. На другие года они обрезанные и приведены только изменения. Поэтому если у Вас например 2002 год Паджеро Спорт, смотреть надо сначала там, потом если не найдете, то нужно спускаться до базовой схемы.
Все схемы поделены на разделы. Обозначения разделов на русском по моему везде.
В схемах нужно обязательно обращать внимание на значки LH и RH. Это соответственно левый и правый руль. Обратите внимание, что вместо букв могут использоваться обозначения треугольник (Правый руль) и квадрат (Левый руль). На схемах такие знаки обычно стоят, если есть различия в номерах контактов или цветах проводов между право и леворульными моделями. Также обращайте внимание на обозначение типов двигателей Patrol - бензин, Diesel - дизель. Эти обозначения могут встречаться как в заголовке схемы, так и на самой схеме, показывая отличия этих модификаций.
Теперь как читать схемы. Начнем с обозначений:
Провода. В обозначении провода три основных составляющих, идущих друг за другом:
1. Сечение в кв.мм. Чем больше цифра, тем толще провод. Если не указано, то 0,5 кв.мм.
2. Основной цвет провода. Указан всегда.
3. Дополнительный цвет провода. Это полоска на проводе. Ее может не быть.
Например, 2B-Y черный с желтой полосой провод сечением 2 кв.мм.
Цвета проводов:
B-черный Br-коричневый
G-зеленый GR-серый
L-синий LG-светло зеленый
O-оранжевы P-розовый
R-красный SB-голубой
SI-серебряный V-фиолетовый
W-белый Y-желтый
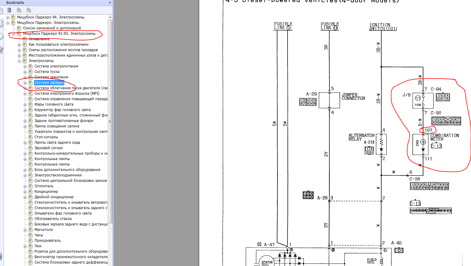
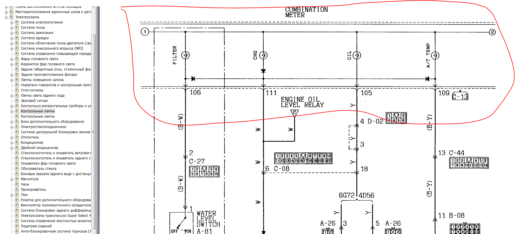
Разъемы и жгуты. Каждый разъем имеет буквенно-цифровое обозначение, например А-55. Оно указывается и на схемах и на жгутах проводов. Эта комбинация уникальна в пределах автомобиля и может отличаться от года к году! Буква означает место где расположен разъем.
A - моторный отсек
B - трансмиссия
C - передняя панель (торпеда)
D - напольная консоль
E - пол и потолок
F - двери
G - задняя часть (корма)
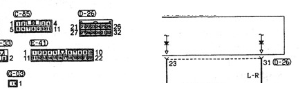
Кроме этого на схемах расположения жгутов указывают назначение цепи разъема, его цвет и количество контактов. Это очень удобно для определения "что за разъем". На обозначении сначала идет обозначение разъема, затем в скобках количество контактов и цвет. Если цвет не указан - разъем белый. Обозначения цветов как в проводах. Например А-39 (2-B) Headlamp - разъем А-39, два контакта, цвет черный, головной свет.
Кроме этого на странице где приведена конкретная схема мы можем увидеть номера контактов около значка разъема на схеме и поконтактную цоколевку разъема в нижней части страницы.
Точки массы. Точки массы обозначаются на схемах и жгутах проводов черными квадратами с вписанными в них белыми цифрами. Цифра показывает точку массы. Она уникальная в пределах автомобиля и может отличаться от года к году! Найдя на схеме такую точку массы Вы можете посмотреть где она физически находится в разделе "Местоположение единичных узлов и деталей, Масса". Также точку присоединения можно увидеть и на схеме жгутов. Общая точка массы причина многих неисправностей в автомобилях. В месте контакта с кузовом происходит окисление и цепь замыкается не на массу, а на соседнюю цепь, через общую точку. Снаружи при этом все выглядит вполне пристойно.
Расположение отдельных элементов. Для того, чтобы понять где и что стоит есть специальный раздел "Местоположение отдельных узлов и деталей". Там много "вкусного". В частности показано где стоят реле, различные блоки управления, датчики, электромагнитные клапаны, диоды, диагностический разъем, плавкие вставки и предохранители, точки массы. Например для реле это выглядит так. И более детально месторасположение чуть ниже Такой же принцип для блоков, датчиков и всего остального.
Блоки схем. Схемы делятся на блоки. Номер блока указывается в левом верхнем углу в белом квадрате. На самих схемах эти номера используются для перехода со схемы на схему. Это маленький треугольник, на конце которого буква латинского алфавита и номер блока. Это значит, что продолжение этой цепи надо искать по букве в другом блоке с этим номером. Кроме этого мы можем увидеть общие точки с другими блоками. Как правило это питающие цепи после предохранителя, питание от которых идет на несколько блоков. По их названию можно выйти на конкретную схему. Если у Вас перестало работать, например, прикуриватель, можно проверить дополнительные цепи. Проверить это можно посмотрев схему прикуривателя. Нужно посмотреть на этой схеме, какие еще потребители запитаны от этого же источника и проверить их работу. Если не работают, значит скорее всего проблема в предохранителе питающем эту цепь.
В одном из постов данной темы есть перевод основных страниц "Как пользоваться схемами". Это для тех, у кого сложно с английским http://pajero4x4.ru/bbs/phpBB2/viewtopi ... 7#p2525937
Маленькая база знаний. Тут будут решение проблем и логика поиска неисправности на различных машинах. Все случаи из этого форума. как правило различия между моделями небольшое. Поэтому можно смело использовать случаи вне зависимости от того на какой машине Вы пытаетесь устранить неисправность. Логика та же.
1. В МПС при включении правого поворота пропадает головной свет. Забавно, правда? http://pajero4x4.ru/bbs/phpBB2/viewtopi ... 2#p1722832
2. В П-2 4D56 не работает половина ламп на приборной панели. Алгоритм поиска неисправности http://pajero4x4.ru/bbs/phpBB2/viewtopi ... 0#p1757631
Добавил описание различных видов "предохранителей" http://pajero4x4.ru/bbs/phpBB2/viewtopi ... 7#p2522697
На сегодня пока все.
